Broadband
As our nation becomes increasingly connected through the importance of broadband infrastructure and reliable connectivity is essential to daily life — supporting families, businesses, schools, healthcare, public safety, and more.
HGA partners with governmental agencies, broadband providers, utilities, and municipalities to plan, design, and deploy resilient fiber and network infrastructure that expands access and strengthens communities. HGA’s experienced, in-house team supports every phase of broadband development — from feasibility and route planning to environmental and historical preservation (EHP), permitting, federal compliance, engineering, construction support, and cloud-based tracking platforms.
We understand that broadband isn’t just technology — it’s opportunity. HGA’s team of experienced program managers, NEPA professionals, SOI-qualified historians, GIS specialists, software developers, and ISP design subject-matter experts are committed to helping our client’s close connectivity gaps with solutions built to perform today and scale for tomorrow.
We understand that broadband isn’t just technology — it’s opportunity. HGA’s team of experienced program managers, NEPA professionals, SOI-qualified historians, GIS specialists, software developers, and ISP design subject-matter experts are committed to helping our client’s close connectivity gaps with solutions built to perform today and scale for tomorrow.
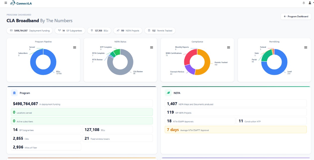
Since 2024, HGA has been an integral member of the support team for Louisiana’s Office of Broadband Development and Connectivity (ConnectLA), helping implement its Granting Unserved Municipalities Broadband Opportunities (GUMBO) 1.0 and GUMBO 2.0 programs. These initiatives are funded through the U.S. Department of the Treasury’s Capital Projects Fund (CPF) under the American Rescue Plan Act (ARPA), as well as the Infrastructure Investment and Jobs Act (IIJA) through the BEAD program. The American Enterprise Institute (AEI) has recognized Louisiana as the #1 ranked state in the nation for broadband program execution, citing excellence in transparency, efficiency, and accountability.
HGA Broadband Capabilities
HGA has supported multiple clients with broadband deployment and consulting services, providing end-to-end assistance in program delivery, federal funding navigation, broadband mapping, stakeholder engagement, and compliance oversight. We have advised state broadband offices on program design and operational setup, while also working directly with Internet Service Providers (ISPs) and community partners during deployment. Our technical advisors are experienced in a full range of technologies, including fiber architectures (aerial and buried), fixed wireless systems, and low Earth orbit (LEO) satellite services. Across all technologies, we apply National Telecommunications and Information Administration (NTIA)-aligned, evidence-based measurement practices to ensure reliable connectivity. We partner with former NTIA professionals in design and implementation of program policies and compliance practices that are readily accepted by current NTIA staff
Our broadband portfolio includes the following representative capabilities:
- Engaging statewide stakeholders and communities in the development of federally-required plans to achieve programmatic milestones and approvals.
- Conducting ISP pre-qualification and application reviews.
- Performing risk assessments and subrecipient monitoring
- Developing customized compliance guidance and program procedures for ISPs.
- Designing and implementing an industry-leading GIS compliance platform specific to the National Environmental Policy Act (NEPA), National Historic Preservation Act (NHPA) and Endangered Species Act (ESA) to streamline environmental reviews and reporting.
- Detailed financial analysis, tracking, and audit-ready documentation
- Robust reporting, budgeting, and monitoring features for continuous control over program execution
In addition, to efficiently manage complex grant programs from start to finish, HGA has developed a fully integrated web-based platform. This system offers customizable dashboards and tools critical to broadband grant management, including:
- Real-time insights into project progress
- Detailed tracking and audit-ready line items
- Streamlined collaboration through built-in task and assignment management
- Integrated reporting and budgeting modules
- Full GIS integration, including advanced geospatial reporting
- Data exports designed to seamlessly integrate with NTIA and U.S. Treasury reporting systems
HGA’s Broadband Services Include:
- Program Design Support
- Grant, Project, and Financial Management
- Environmental Reviews
- EHP (NEPA, NHPA Section 106, Section 7 ESA, etc.), and BABA Compliance
- Permitting Tracking and Technical Assistance
- Damage Prevention
- Subgrantee Monitoring
- GIS and Geospatial Services
- Contractor Oversight
- Public Outreach
- Web-Based Tracking and Reporting Platform